I denne artikkelen
Oversikt
Få tilgang til emneanalyse
dropdown icon
Konfigurere emneanalyse
    Databeskrivelser for emneanalyse
dropdown icon
Vise instrumentbordet for emneanalyse
    Analyse
    Rapporter for emneanalyse i Analyzer
Administrer emnene dine
Ofte stilte spørsmål (FAQs)

Kom i gang med Topic Analytics

list-menuI denne artikkelen
list-menuTilbakemelding?

Emneanalyse hjelper deg med å få innsyn i kundetrender i sanntid ved automatisk å identifisere og merke emner under samhandlinger. Dette gjør at teamet ditt kan ta raskere, datadrevne beslutninger, tilpasse seg endrede kundebehov og proaktivt løse problemer for å optimalisere driften.

Oversikt

Topic Analytics analyserer og merker automatisk alle kundesamtaler og identifiserer de underliggende emnene og årsakene bak hver kontakt. Dette gjør det mulig for team å få umiddelbar innsyn i hva som endrer seg og hva som betyr mest for kundene. Ved å gi raskere innsikt i de vanligste kontaktårsakene i kontaktsenteret, hjelper Topic Analytics organisasjoner med å holde seg informert og responsive. Det hjelper i:

  • Emneoppdagelse og merking i nær sanntid – Oppdager automatisk vanlige og kommende temaer fra kundesamhandlinger, og gir innsikt til rett tid gjennom analyse etter anrop.
  • Instrumentbord og rapportering for analyse – Gir innsyn i populære emner sammen med viktige driftsmåledata, noe som muliggjør raske, datadrevne beslutninger. Rapportering er også tilgjengelig i Analyzer.
  • Drill ned i individuelle emner - Gir dypere forståelse av emnedrivere og evolusjon over tid, inkludert tilknyttede interaksjoner og fullstendige transkripsjoner.
  • Forhåndsdefinerte emner ved konfigurasjon – Brukere kan definere emner under installasjonen for å sikre konsekvens med forretningssjargong og redusere pågående administrasjon.
  • Emnebehandling – Brukere kan behandle emnelisten manuelt i tillegg til AI-drevet oppdagelse, inkludert redigere emnenavn, slå sammen emner og legge til nye emner.

Fordeler

  • Raskere, datastøttede beslutninger
  • Smartere automatiserings- og inneslutningsstrategier
  • Mer effektiv drift og bedre kundeopplevelser
  • Tidlig bevissthet om nye problemer før de skaleres

Få tilgang til emneanalyse

  • Kunder må kjøpe det nye AI Assistant tillegget SKU (A-FLEX-AI-ASST) for organisasjonen. Dette tillegget inkluderer Topic Analytics og alle AI Assistant funksjoner.
  • Tilgang til Emneanalyse bestemmes av rollen du har tilordnet, og tilgangsrettighetene dine.

    RolleTilgangsnivå
    Lisensiert kontaktsentertjenesteadministrator / full administratorFull tilgang til alle Topic Analytics-funksjonene.
    TilsynspersonSkrivebeskyttet tilgang til Emner-siden.
    Ulisensiert administratorBare tilgang til konfigurasjonsinnstillinger for emner.

  • Ledere kan få tilgang til Topic Analytics-data i Supervisor Desktop eller i Analyzer via egendefinerte rapporter i AI Assistant-instrumentbordet.

For administratorer og tilsynspersoner:

  • Logg på Supervisor Desktop.
  • Velg Monitor > Topics, fra navigasjonsruten til venstre.

Konfigurere emneanalyse

Aktiver Topic Analytics for å begynne å analysere alle samhandlinger eller et valgt delsett. Når du har aktivert, genereres en innledende liste over emner automatisk, basert på samhandlingene deres. Som standard ser vi etter 5 000 nyeste interaksjoner eller lar dem laste opp historiske interaksjoner (opptil 50000 interaksjoner) som et eksempelsett som skal analyseres.

Vi anbefaler å gi et historisk utvalg av interaksjoner for analyse, med minst 2000 og ideelt sett 7000 interaksjoner. Hvis du ikke angir et historisk datoområde, analyserer systemet opptil 5000 av de siste samhandlingene basert på de valgte køene.

Du kan også gi en liste over emner under konfigurasjonen for å forbedre den første kategoriseringen.

  1. I Supervisor Desktop går du til siden Konfigurer > emnekonfigurasjon og aktiverer emneanalyse.
  2. Velg køene du vil analysere. Du kan velge alle køer eller velge bestemte køer.
  3. (Valgfritt) Tilpass den opprinnelige emnelisten ved å legge til data:
    • Bruk alternativet Velg datointervall for samhandlingsdata til å angi en historisk tidsramme som inneholder mellom 2 000 og 50 000 samhandlinger, for analyse.
    • Bruk alternativet Angi emner manuelt eller Last opp en fil for å gi en liste over kjente forretningsuttrykk (for eksempel «Faktureringsforespørsler») for umiddelbar AI-kategorisering.
  4. Klikk på Opprett emner.

Det kan ta opptil 4 timer å opprette den første emnelisten.

Emneanalyse krever at anrop spilles inn. For øyeblikket støttes bare taletranskripsjoner på engelsk.

Databeskrivelser for emneanalyse

  • Kontaktdriver – AI-generert sammendrag av den opprinnelige årsaken til kontakten.
  • Emnenavn – En AI-generert etikett som oppsummerer hovedårsaken bak en kundesamhandling. Emner genereres ved å gruppere lignende kontaktdrivere på tvers av samhandlinger i meningsfulle etiketter.

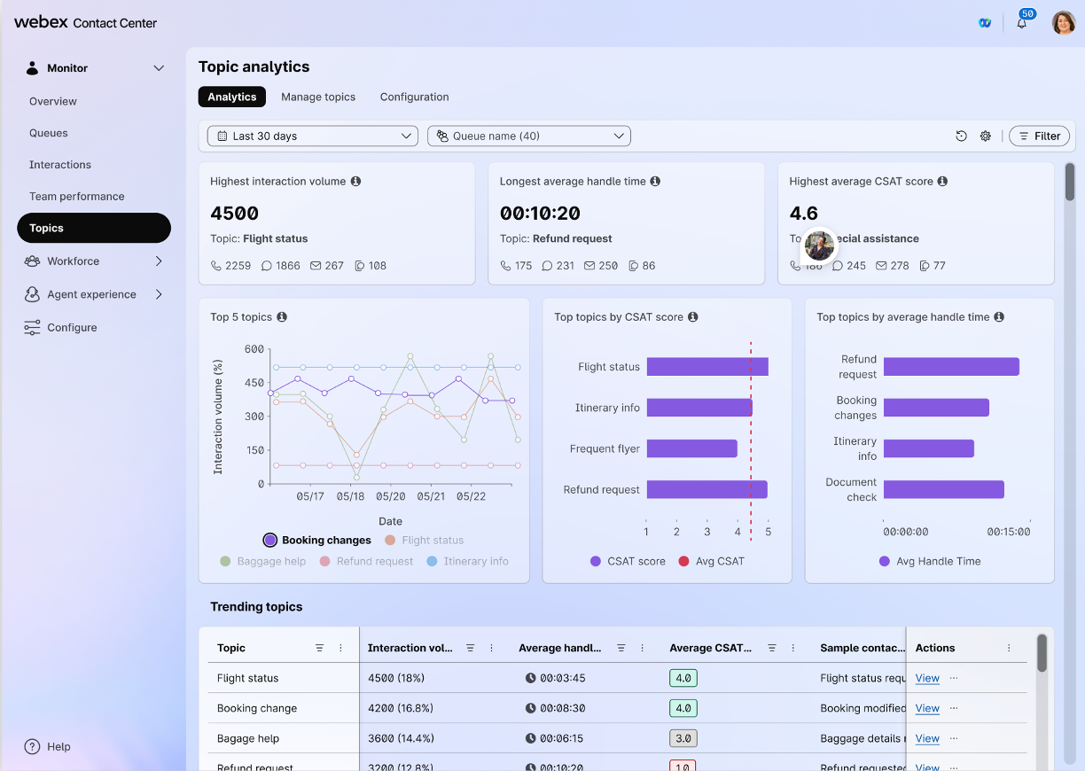
Vise instrumentbordet for emneanalyse

Analyse

Instrumentbordet for emneoppdagelse fremhever nye og populære kundeemner i nær sanntid, sammen med viktige driftsmåledata. Finn raskt hva som endres, forstå hvorfor det er viktig, og dykk ned i et hvilket som helst emne for å se trender, relaterte interaksjoner og fullstendige samtaleutskrifter for dypere kontekst.

  1. I Supervisor Desktop går du til Monitor > Topics for å overvåke instrumentbordet.
  2. Vis delen Populære emner for å se resultater for den valgte tidsrammen. Du må oppdatere siden manuelt for å vise de nyeste dataene.
  3. Hvis du vil drille ned i enkeltemner, klikker du Vis i Handling-kolonnen ved siden av et emne for å åpne drilldown-siden.
  4. Se gjennom spesifikke interaksjoner, inkludert opptak og transkripsjoner.

Rapporter for emneanalyse i Analyzer

Tilgang til toppemner og samtaledrivere i Analyzer gjør det mulig for team å ta datadrevne beslutninger. Denne innsikten bidrar til å optimalisere bemanning, finjustere agentopplæring, forbedre rutingsstrategier og øke automatiseringen. Få tilgang til emneanalyserapporter i Analyzer som en del av AI Assistant-instrumentbordet. Hvis du vil ha mer informasjon, kan du seTopic Analytics-rapporter.

Administrer emnene dine

Med Emneanalyse kan du endre emnelisten slik at den passer bedre til bestemte forretningsbehov, språk og terminologi. Du kan redigere emnenavn, slå sammen emner eller legge til nye emner.

1

I Supervisor Desktop går du til Configure > Topic Configuration og ser gjennom AI-genererte emner.

2

Hvis du vil redigere et emnenavn, klikker du på Rediger emne-ikonet i høyre kolonne for å gi nytt navn til emner. Du kan for eksempel endre Betalingsproblemer til Fakturerings-Q-er.

3

Hvis du vil slå sammen emner, velger du to eller flere emner ved hjelp av avmerkingsboksene og klikker Slå sammen emner øverst til høyre for å konsolidere lignende elementer. For eksempel sammenslåing av påloggingsfeil og tilbakestilling av passord til tilgangsproblemer.

4

Hvis du vil legge til nye emner, klikker du Legg til emner for å definere emner manuelt eller laster opp en CSV-fil samtidig. Dette muliggjør proaktiv sporing av initiativer som markedsføringskampanjer eller produktlanseringer fra dag én.

Ofte stilte spørsmål (FAQs)

  1. Hva er kravene for å aktivere Topic Analytics?

    Topic Analytics er tilgjengelig for organisasjoner som bruker AI Assistant-tillegget (SKU: A-FLEX-AI-ASST) med versjon Flex 3.0.

  2. Hvorfor tilbys Topic Analytics bare som en del av en pakke?

    Den leveres med AI Assistant for å gi en omfattende pakke med funksjoner til en jevn pris. Dette sikrer at alle samhandlinger analyseres effektivt, samtidig som verktøyet kan utvikles med fremtidige forbedringer som utvidet kanalstøtte og avanserte rutingstrategier.

  3. Hvilke brukerroller har tilgang til denne funksjonen?

    Lisensierte brukere med rollene som kontaktsentertjenesteadministrator eller full administrator har full tilgang. Analytikere og ledere kan se data via Contact Center Desktop eller Analyzer. Ulisensierte administratorer er begrenset til konfigurasjonsinnstillinger.

  4. Støtter Topic Analytics flere språk?

    For øyeblikket støtter systemet bare taletranskripsjoner på engelsk. Flerspråklig støtte kommer snart.

  5. Hvordan håndterer systemet tredjepartslagring som Calabrio WFO?

    Topic Analytics er optimalisert for opptak som er lagret i Cisco S3-lagring. Selv om opptak i tredjepartsløsninger som Calabrio WFO kan være tilgjengelige, garanteres full funksjonalitet og støtte når du bruker Cisco s opprinnelige lagring. Kontakt kontoadministratoren din for å få de siste integreringsoppdateringene.

  6. Hva bør jeg gjøre hvis det oppstår transkripsjonsfeil eller unøyaktigheter i innholdet i Topic Analytics?

    Transkripsjonsfeil eller unøyaktigheter oppstår ofte når samtaleopptak har lyd av lav kvalitet eller inneholder for få utvekslinger mellom agenten og kontakten. I tilfeller der AI ikke effektivt kan behandle interaksjonen på grunn av disse faktorene, vil den tildele følgende etiketter:

    • Emne – ikke tilordnet emne
    • Årsak til kontakt – utskriftsproblem

    For å forbedre analysenøyaktigheten må du sørge for at opptakene dine er klare og inneholder tilstrekkelig dialog. Hvis du fortsatt ser disse etikettene til tross for at du har meningsfulle opptak av høy kvalitet, kan du kontakte teknisk støtte for ytterligere hjelp.

  7. Hvorfor vises Topic Analytics-dataene mine som «Null» i Analyzer?

    Hvis en interaksjon ikke er valgt for analyse, vises feltene Emnenavn og Kontaktdriver som Null.

  8. Hvorfor AM jeg ser så mange interaksjoner med Diverse som tema?

    Når du begynner å bruke Emneanalyse, kan det hende du ser en «Diverse»-kategori mens systemet lærer dataene dine. Dette er helt normalt.

    Slik organiserer systemet samhandlingene dine:

    • Nye emner: Når systemet identifiserer nok interaksjoner med lignende temaer, dannes et nytt emne automatisk. Inntil denne terskelen er nådd, grupperes disse anropene under «Diverse».
    • Stabile resultater: Du vil se en konsekvent, stabil liste over emner når du når omtrent 2,000-7,000 interaksjoner, selv om dette kan variere avhengig av mangfoldet og arten av samtalene dine.
    • Transkripsjonsproblemer: Hvis en transkripsjon ikke oppfyller kravene til analyse, vil du se "Ingen emne tilordnet" som emnenavn og "transkripsjonsproblem" oppført som kontaktdriver.
  9. Hvorfor AM jeg se problemer med transkripsjonene mine?

    For å sikre at Topic Analytics kan kategorisere kundesamhandlingene dine på en vellykket måte, må hver transkripsjon oppfylle noen grunnleggende krav. Hvis du oppdager at en transkripsjon ikke har blitt tildelt et emne, er det ofte fordi samtalen var for kort til å analyseres.

    For at et emne skal tildeles, må transkripsjonen oppfylle følgende kriterier:

    • Lengde: Minst 25 ord.
    • Interaksjon: Minst 3 omdreininger (utveksling frem og tilbake mellom agenten og den som ringer).
    • Ordforråd: Et tilstrekkelig utvalg av unike ord er nødvendig for å analysere.

Var denne artikkelen nyttig?
Var denne artikkelen nyttig?